解决方案
生活饮用水杀菌消毒方案
紫外线杀菌原理和相关知识:紫外线是一种肉眼无法看见的光线,根据波长的不同可细分 UVA ( 315~400nm ) UVB ( 280~315nm ) UVC ( 200~280nm )。 UVC 最易被 DNA (核糖核酸)吸收,紫外线消毒系统就是使用 UVC 。 山美水美 紫外线杀菌设备集光学、微生物学、机械、化学、电子、流体力学等综合学
紫外线杀菌原理和相关知识:紫外线是一种肉眼无法看见的光线,根据波长的不同可细分 UVA ( 315~400nm ) UVB ( 280~315nm ) UVC ( 200~280nm )。 UVC 最易被 DNA (核糖核酸)吸收,紫外线消毒系统就是使用 UVC 。山美水美紫外线杀菌设备集光学、微生物学、机械、化学、电子、流体力学等综合学科于一体。采用特殊设计的高效率、高强度和长寿命的紫外 C 光发生装置产生的强紫外 C 光照射流水。当水中的细菌、病毒、藻类生物等受到一定剂量的紫外 C 光(波光 253.7nm )照射后,其细胞的 DNA 、 RNA 结构被破坏,细胞再生无法进行,从而达到水的消毒和净化的目的。
波长 185nm 谱线在空气中产生臭氧,而臭氧可起到杀菌、除味的效果。 185nm 的谱线还可以分解水中的有机物分子,产生氢基自由基并最终将水中的有机物分子氧化为二氧化碳,达到去除 TOC 的目的。
生活饮用水工艺流程图

工艺流程:生活饮用水(自来水) → 石英砂过滤器 → 活性炭过滤器 →( 软化器 )→ 精密过滤器 → 反渗透膜 / 纳滤膜 / 超滤膜 → 山美水美紫外线杀菌系统 → 水箱(生活直饮水 / 生活饮用水)
石英砂过滤器:采用水泵加压,使原水通过过滤介质,去除水中的悬浮物,从而达到过滤的目的。特点:运行可以实现自动控制,过滤效率高,阻力小,处理流量大,反冲次数少。应用范围:广泛应用于纯水、食品饮料水、矿泉水和电子、印染、造纸、化工行业水质的预处理及工业污水二级处理后的过滤。也用于中水回用系统、游泳池循环水处理系统的深度过滤。对于工业废水中的悬浮物也有很好的去除效果
活性炭过滤器过滤:介质:活性炭,工作原理:利用活性炭的吸咐性能去除液体中的杂质使液体得到净化。
特点: 1 、能吸附水中的有机物、胶体微粒、微生物。
2 、可吸附氯、氨、溴、碘等非金属物质。
3 、可吸附金属离子,如银、砷、钗、六价铬、汞锑、锡等离子。
4 、可有效去除色度和气味及制药工业除去水中热源,延长交换树脂的使用寿命。
软化器:又称离子交换器,离子交换器是用于降低水中的硬度,生水由上而下通过交换器进行软化,水中含有的镁、钙、阳离子与水交换剂的钠离子互相交换,使水中不易形成碳酸盐垢及硫酸盐垢,从而获得软化水。
精密过滤器:也叫保安过滤器:采用 PP 棉、尼龙、熔喷等不同材质作滤芯 . 工作原理:通过不同孔径的滤芯去除水中的微小悬浮物,细菌及其它杂质等,使原水水质达到反渗透膜的进水要求。
反渗透膜:在高于溶液渗透压的作用下,依据其他物质不能透过半透膜 而将这些物质和水分离开来。反渗透膜的膜孔径非常小,因此能够有效地去除水中的溶解盐类、胶体、微生物、有机物等。
水箱:不锈钢纯水箱, 304 或 316 材质,多种规格型号,主要用于水处理未端的水质储存。
山美水美紫外线杀菌系统:紫外线杀菌原理:山美水美紫外线杀菌设备集光学、微生物学、机械、化学、电子、流体力学等综合学科于一体,采用特殊设计的高效率、高强度和长寿命的紫外线杀菌装置产生的强紫外线 C ( UVC )照射水流,当水中的细菌、病毒、藻类生物等受到一定剂量的 UVC( 波长 254nm) 照射后,其细胞的 DNA 、 RNA 结构再无法进行,细菌病毒丧失自我复制的能力,从而达到水的消毒和净化的目的。山美水美紫外线杀菌系统主要运用于各类污水、给水、中水、地表水、纯水、净水、景观水、泳池水及海水等各种水质和空气的杀菌消毒。山美水美紫外线杀菌系统具有光谱杀菌、杀菌快、灭菌效率高、环保安全、无二次污染、运行维护运费低,占地面积小等优点。
紫外线杀菌优势:
● 广谱杀菌,几乎对所有细菌、病毒微生物和藻类都起作用;
● 杀菌快、灭菌率高;
● 环保安全、无二次污染、纯物理杀菌、不产生任何毒副作用;
● 运行维护费用低、结构紧凑、占地面积小;
● 连续大流量消毒,安装快速、简单、易保养维护。
直饮水的优点 :
⒈ 卫生:优质管道在饮水去除了水中所有无机和有机有害物质,完全符合建设部 CJ94 - 1999 7k 质标准,同时不存在二次污染,因此是卫生的。
⒉ 新鲜:由于管道直饮水系统采用了特殊的供水方式,水在管道中处于不停的循环运动状态,即使用户不用一滴水,管道中的净水经过一段时间之后,又流回净水站,重新处理后再送给用户,因此。用户从龙头上取用的饮水绝对是当天出厂的新鲜饮水,它不像桶装水,从出厂到用户用完一般需要 5 - 20 天时间。
⒊ 方便:优质管道直饮水是通过专门的优质饮水管道送到用户家中,用户只要拧开在饮水龙头就可喝上干干净净的饮水,使用非常方便,同时,优质管道直饮水系统一般没有自动抄表计费装置,交费非常方便。
紫外线杀菌消毒设备在直饮水中的应用:
市政污水杀菌消毒方案
紫外线杀菌消毒原理:紫外线是一种肉眼无法看见的光线,根据波长的不同可细分 UVA ( 315~400nm ) UVB ( 280~315nm ) UVC ( 200~280nm )。 UVC 最易被 DNA (核糖核酸)吸收,紫外线消毒系统就是使用 UVC 。山美水美紫外线杀菌设备集光学、微生物学、机械、化学、电子、流体力学等综合学科于一体。采用特殊设计的高效率、高强度和长寿命的紫外 C 光发生装置产生的强紫外 C 光照射流水。当水中的细菌、病毒、藻类生物等受到一定剂量的紫外 C 光(波光 253.7nm )照射后,其细胞的 DNA 、 RNA 结构被破坏,细胞再生无法进行,从而达到水的消毒和净化的目的。波长 185nm 谱线在空气中产生臭氧,而臭氧可起到杀菌、除味的效果。 185nm 的谱线还可以分解水中的有机物分子,产生氢基自由基并最终将水中的有机物分子氧化为二氧化碳,达到却除 TOC 的目的。

紫外线消毒不产生任何二次污染物,属于国际上最新一代的消毒技术,它以其高效率、广谱性、低成本、长寿命、大水量、无污染等其他消毒手段无法比拟的优点,目前已在西方发达国家逐渐成为一种主流消毒手段 .
紫外线杀菌优势:
● 广谱杀菌,几乎对所有细菌、病毒微生物和藻类都起作用;
● 杀菌快、灭菌率高;
● 环保安全、无二次污染、纯物理杀菌、不产生任何毒副作用;
● 运行维护费用低、结构紧凑、占地面积小;
● 连续大流量消毒,安装快速、简单、易保养维护。
工艺流程:市政污水(城市管网) → 格栅 → 曝气沉砂池 → 活性污泥法主体工艺( SBR/CASS 等) → 二沉池 → 山美水美紫外线消毒渠 → 达标排放

紫外线杀菌消毒效果:
● 紫外线属广谱杀菌,能杀死一切微生物;包括:细菌、结核菌、病菌、芽孢和真菌。
● 对污水消毒:细菌总量能降至 200 个 /100ml 以下,大肠杆菌 20 个 /100ml 以下。
● 对饮用水终端消毒:可直接达到饮用水标准;
● 对游泳池水进行前消毒处理 : 水中加氯量能降至 0.5mg/L ,对病菌、细菌除去率可达 99.99% 以上。
● 水体除藻、防藻有特殊效果。
影响紫外消毒效果的相关因素:
处理水量:平均流量,及流量变化系数均对处理效果产生重要影响。
外理水质:浊度,悬浮物浓度及颗粒大小
紫外剂量:紫外辐射强度与曝光时间的乘积,用 mWs/cm2 表示:上游处理工艺 / 紫外线穿透率
其它因素:如系统安装方式等。
紫外线杀菌运用

养殖业用水杀菌消毒方案
紫外线杀菌原理和相关知识:紫外线是一种肉眼无法看见的光线,根据波长的不同可细分 UVA ( 315~400nm ) UVB ( 280~315nm ) UVC ( 200~280nm )。 UVC 最易被 DNA (核糖核酸)吸收,紫外线消毒系统就是使用 UVC 。山美水美紫外线杀菌设备集光学、微生物学、机械、化学、电子、流体力学等综合学科于一体。采用特殊设计的高效率、高强度和长寿命的紫外 C 光发生装置产生的强紫外 C 光照射流水。当水中的细菌、病毒、藻类生物等受到一定剂量的紫外 C 光(波光 253.7nm )照射后,其细胞的 DNA 、 RNA 结构被破坏,细胞再生无法进行,从而达到水的消毒和净化的目的。波长 185nm 谱线在空气中产生臭氧,而臭氧可起到杀菌、除味的效果。 185nm 的谱线还可以分解水中的有机物分子,产生氢基自由基并最终将水中的有机物分子氧化为二氧化碳,达到却除 TOC 的目的。

紫外线消毒不产生任何二次污染物,属于国际上最新一代的消毒技术,它以其高效率、广谱性、低成本、长寿命、大水量、无污染等其他消毒手段无法比拟的优点,目前已在西方发达国家逐渐成为一种主流消毒手段 。
养殖用水工艺流程:
来水(一般为自来水或地表水) → 石英砂过滤器 → 活性炭过滤器 →( 软化器 )→ 山美水美紫外线杀菌系统 → 养殖或水族馆用水
紫外线杀菌优势:
● 广谱杀菌,几乎对所有细菌、病毒微生物和藻类都起作用;
● 杀菌快、灭菌率高;
● 环保安全、无二次污染、纯物理杀菌、不产生任何毒副作用;
● 运行维护费用低、结构紧凑、占地面积小;
● 连续大流量消毒,安装快速、简单、易保养维护。
养殖业用水杀菌消毒 :为防止水产养殖业中水载病菌的泛滥,已开发出一款高强度紫外线消毒系统。在淡水和海水处理中,流量高达 700 m3/h 时,最低杀菌率为 99.99 % 。该紫外线消毒系统可用于水产养殖业的给水和循环水处理,在安装使用和投资回报上给业主带来了较大的灵活性。取水量增加以及取水水质恶化极大增加了鱼类感染病毒及细菌性疾病发生的可能性。由于鱼类养殖的高密度性,鱼场很容易受供给水中的天然鱼类的感染。为防止鱼场鱼类和天然水体中鱼类的交叉感染,需对鱼场取水以及鱼场内循环水进行消毒灭菌处理 。
紫外线杀菌消毒设备在养殖业用水中的应用:

山美水美紫外消毒系统无需使用任何化学药剂,因此不会产生对鱼场和其他水生生物有害的副产品,且能实现零排放,因此紫外线消毒系统是水产养殖最为理想的选择。不像其他化学水处理方法,需要安装一些复杂的监控装置来控制化学品的投加,而紫外线消毒系统就可以避免此类成本。此外,该系统不会影响水的 pH 值。事实上,在水产养殖中,包括一些其他孵化场、贝壳鱼类水箱净化、种苗培育池的水处理以及海洋公园和水族馆的循环水处理等,紫外线系统是最具经济性消毒手段。
该系统的维护简单、操作方便,仅需每 12 个月更换一次紫外线灯管,现场工作人员便可完成。该系统可选配自动或手动紫外灯管清洁装置,来防止污垢沉积,以确保最大的紫外线照射强度。山美水美新型紫外线消毒系统另一重要特征在于其新型光子控制系统,可实时准确显示水处理相关参数,如流量、紫外线剂量和强度。该系统可保存长达一年运行数据,并可通过 RS232 接口下载到个人电脑 。通过与中控计算机相连,可实现系统远程控制,便于系统 24 小时运行控制。山美水美水产养殖消毒系统应用领域包括孵化场、鱼场(鲑鱼、海鲷、海鲈)、贝壳鱼类水箱净化和种苗培育池的水处理,以及海洋公园和水族馆的循环水处理。
医院污水杀菌消毒方案
紫外线杀菌原理和相关知识:紫外线是一种肉眼无法看见的光线,根据波长的不同可细分 UVA ( 315~400nm ) UVB ( 280~315nm ) UVC ( 200~280nm )。 UVC 最易被 DNA (核糖核酸)吸收,紫外线消毒系统就是使用 UVC 。山美水美紫外线杀菌设备集光学、微生物学、机械、化学、电子、流体力学等综合学科于一体。采用特殊设计的高效率、高强度和长寿命的紫外 C 光发生装置产生的强紫外 C 光照射流水。当水中的细菌、病毒、藻类生物等受到一定剂量的紫外 C 光(波光 253.7nm )照射后,其细胞的 DNA 、 RNA 结构被破坏,细胞再生无法进行,从而达到水的消毒和净化的目的。波长 185nm 谱线在空气中产生臭氧,而臭氧可起到杀菌、除味的效果。 185nm 的谱线还可以分解水中的有机物分子,产生氢基自由基并最终将水中的有机物分子氧化为二氧化碳,达到却除 TOC 的目的。

紫外线消毒不产生任何二次污染物,属于国际上最新一代的消毒技术,它以其高效率、广谱性、低成本、长寿命、大水量、无污染等其他消毒手段无法比拟的优点,目前已在西方发达国家逐渐成为一种主流消毒手段。
医院污水流程:医院污水 → 化粪池 → 集水井 → 格栅 → 调节池 → 接触氧化法等生物处理主体工艺 → 沉淀池 → 山美水美紫外线消毒渠 → 达标排放入城市管网
化粪池:处理污水的池子 , 用以存放从污水管连续流入的固体有机物 , 直到由于厌氧微生物的作用而分解为止。
集水井 : 有时也称检查井,是在埋设地下管道时每隔一段距离,或在转弯处用砌块砌成上面加盖的圆形的井。便于平时管道检查和疏通。
格栅:格栅是污水处理的第一道工序,预处理的主要设备,主要用于截留废水中粗大污物的预处理设施。
调节池:对水量和水质的调节,调节污水 pH 值、水温,有预曝气作用,还可用作事故排水。
沉淀池:是应用沉淀作用去除水中悬浮物的一种构筑物。
山美水美紫外线杀菌系统:紫外线杀菌原理:山美水美紫外线杀菌设备集光学、微生物学、机械、化学、电子、流体力学等综合学科于一体,采用特殊设计的高效率、高强度和长寿命的紫外线杀菌装置产生的强紫外线 C ( UVC )照射水流,当水中的细菌、病毒、藻类生物等受到一定剂量的 UVC( 波长 254nm) 照射后,其细胞的 DNA 、 RNA 结构再无法进行,细菌病毒丧失自我复制的能力,从而达到水的消毒和净化的目的。山美水美紫外线杀菌系统主要运用于各类污水、给水、中水、地表水、纯水、净水、景观水、泳池水及海水等各种水质和空气的杀菌消毒。山美水美紫外线杀菌系统具有光谱杀菌、杀菌快、灭菌效率高、环保安全、无二次污染、运行维护运费低,占地面积小等优点。
紫外线杀菌优势:
● 广谱杀菌,几乎对所有细菌、病毒微生物和藻类都起作用;
● 杀菌快、灭菌率高;
● 环保安全、无二次污染、纯物理杀菌、不产生任何毒副作用;
● 运行维护费用低、结构紧凑、占地面积小;
● 连续大流量消毒,安装快速、简单、易保养维护。
影响紫外消毒效果的相关因素:
处理水量:平均流量,及流量变化系数均对处理效果产生重要影响。
外理水质:浊度,悬浮物浓度及颗粒大小
紫外剂量:紫外辐射强度与曝光时间的乘积,用 mWs/cm2 表示
上游处理工艺 / 紫外线穿透率
其它因素:如系统安装方式等。
紫外线杀菌消毒设备在医院污水处理中的应用:
游泳池水杀菌消毒方案
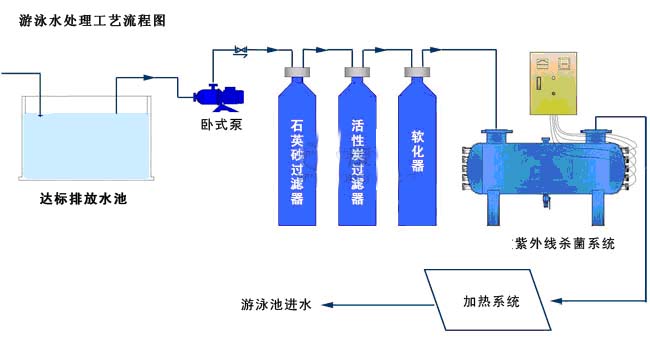
游泳池水工艺流程:

游泳池水杀菌消毒流程
处理流程:泳池回水 → 毛发聚集器 → 絮凝剂投加 → 石英砂过滤器 → 活性炭过滤器 →( 软化器 )→ 山美水美紫外线杀菌系统 → 加热系统(调节水温) → 泳池进水。
流程详细解释:
毛发聚集器:主要用于游泳池循环水处理系统中,作为过滤前处理,去除水中毛发、纤维状物及较大悬浮物,以免它们缠绕循环水泵的叶轮,保障后续系统设备正常运行。工作原理:设备内部有不锈钢滤网,原水通过内部金属过滤网过滤,将杂物阻拦在网内,净水从而流出。容器底部设有排污口,可以讲泥沙,毛发,纤维等杂物排除,过滤网可以从内部去除进行清洗。
絮凝剂:投入絮凝剂作用就是使水与杂质快速、比较彻底的分离开来。
石英砂过滤器:采用水泵加压,使原水通过过滤介质,去除水中的悬浮物,从而达到过滤的目的。特点:运行可以实现自动控制,过滤效率高,阻力小,处理流量大,反冲次数少。应用范围:广泛应用于纯水、食品饮料水、矿泉水和电子、印染、造纸、化工行业水质的预处理及工业污水二级处理后的过滤。也用于中水回用系统、游泳池循环水处理系统的深度过滤。对于工业废水中的悬浮物也有很好的去除效果
活性炭过滤器过滤:介质:活性炭,工作原理:利用活性炭的吸咐性能去除液体中的杂质使液体得到净化。特点: 1 、能吸附水中的有机物、胶体微粒、微生物。
2 、可吸附氯、氨、溴、碘等非金属物质。
3 、可吸附金属离子,如银、砷、钗、六价铬、汞锑、锡等离子。
4 、可有效去除色度和气味及制药工业除去水中热源,延长交换树脂的使用寿命。
软化器:又称离子交换器,离子交换器是用于降低水中的硬度,生水由上而下通过交换器进行软化,水中含有的镁、钙、阳离子与水交换剂的钠离子互相交换,使水中不易形成碳酸盐垢及硫酸盐垢,从而获得软化水。
加热系统:主要调节水温
山美水美紫外线杀菌系统:紫外线杀菌原理:山美水美紫外线杀菌设备集光学、微生物学、机械、化学、电子、流体力学等综合学科于一体,采用特殊设计的高效率、高强度和长寿命的紫外线杀菌装置产生的强紫外线 C ( UVC )照射水流,当水中的细菌、病毒、藻类生物等受到一定剂量的 UVC( 波长 254nm) 照射后,其细胞的 DNA 、 RNA 结构再无法进行,细菌病毒丧失自我复制的能力,从而达到水的消毒和净化的目的。山美水美紫外线杀菌系统主要运用于各类污水、给水、中水、地表水、纯水、净水、景观水、泳池水及海水等各种水质和空气的杀菌消毒。山美水美紫外线杀菌系统具有光谱杀菌、杀菌快、灭菌效率高、环保安全、无二次污染、运行维护运费低,占地面积小等优点。
紫外线杀菌消毒设备应用实景图
紫外线消毒在泳池设备中的应用针对大众对泳池水质量要求的不断提高和国家法规对三卤甲烷( THMs )含量的控制以及许多泳池设备营者对氯剂用量减少的渴望。
紫外线消毒在泳池设备中的应用紫外泳池消毒的优势:
1. 降低余氯:泳池水中的氯含量降低,减少了消毒副产品,令泳池环境更健康。
2. 降低氯的投放量: 当氯与游泳人士身上的有机复合物反应,就产生消毒副产品,如氯胺。这些副产品是导致人们双眼和呼吸器官不适的根源。氯胺具有腐蚀性,会侵蚀泳池壁和水管。 通过将全循环水流暴露在紫外照射下,紫外线灯能将氯的使用量降到要求的范围以内。
3. 减少三卤甲烷:在利用氯消毒的池水里,其中一种消毒副产品是三卤甲烷 (THMs) 。最常见的是三氯甲烷,它是一种怀疑致癌物质。用紫外照射,配合降低了氯剂量,减少池水中的三氯甲烷含量。
4. 杀灭微生物:采用紫外技术净化池水的另一好处,是能够永久灭活抗氯性微生物组织,例如嗜肺军团菌、大肠杆菌、假单胞菌、隐孢子虫、阿米巴虫和细菌。紫外线通过破坏这些微生物的 DNA 和 DNA 修复酶来达到灭活效果。
5. 杀灭泳池和淋浴池里的军团菌:军团菌是泳池中和温水循环淋浴池中出现的、极为危险的致病微生物。它能对抗余氯,但会被紫外光杀灭。温度不会影响紫外光作用,因此对温水浴池极为适合。
采用紫外线消毒不产生任何二次污染物,属于国际上最新一代的消毒技术,它以其高效率、广谱性、低成本、长寿命、大水量、无污染等其他消毒手段无法比拟的优点,目前已在西方发达国家逐渐成为一种主流消毒手段
中水回用杀菌消毒方案
紫外线杀菌原理和相关知识:紫外线是一种肉眼无法看见的光线,根据波长的不同可细分 UVA ( 315~400nm ) UVB ( 280~315nm ) UVC ( 200~280nm )。 UVC 最易被 DNA (核糖核酸)吸收,紫外线消毒系统就是使用 UVC 。山美水美紫外线杀菌设备集光学、微生物学、机械、化学、电子、流体力学等综合学科于一体。采用特殊设计的高效率、高强度和长寿命的紫外 C 光发生装置产生的强紫外 C 光照射流水。当水中的细菌、病毒、藻类生物等受到一定剂量的紫外 C 光(波光 253.7nm )照射后,其细胞的 DNA 、 RNA 结构被破坏,细胞再生无法进行,从而达到水的消毒和净化的目的。
紫外线消毒不产生任何二次污染物,属于国际上最新一代的消毒技术,它以其高效率、广谱性、低成本、长寿命、大水量、无污染等其他消毒手段无法比拟的优点,目前已在西方发达国家逐渐成为一种主流消毒手段 .

工艺流程:
中水(市政污水二级处理后排水) → 石英砂过滤器 → 活性炭过滤器 →( 软化器 )→ 精密过滤器 → 康澈紫外线杀菌系统 → 绿化用水
石英砂过滤器:采用水泵加压,使原水通过过滤介质,去除水中的悬浮物,从而达到过滤的目的。特点:运行可以实现自动控制,过滤效率高,阻力小,处理流量大,反冲次数少。应用范围:广泛应用于纯水、食品饮料水、矿泉水和电子、印染、造纸、化工行业水质的预处理及工业污水二级处理后的过滤。也用于中水回用系统、游泳池循环水处理系统的深度过滤。对于工业废水中的悬浮物也有很好的去除效果
活性炭过滤器过滤:介质:活性炭,工作原理:利用活性炭的吸咐性能去除液体中的杂质使液体得到净化。特点: 1 、能吸附水中的有机物、胶体微粒、微生物。
2 、可吸附氯、氨、溴、碘等非金属物质。
3 、可吸附金属离子,如银、砷、钗、六价铬、汞锑、锡等离子。
4 、可有效去除色度和气味及制药工业除去水中热源,延长交换树脂的使用寿命。
软化器:又称离子交换器,离子交换器是用于降低水中的硬度,生水由上而下通过交换器进行软化,水中含有的镁、钙、阳离子与水交换剂的钠离子互相交换,使水中不易形成碳酸盐垢及硫酸盐垢,从而获得软化水。
精密过滤器:也叫保安过滤器:采用 PP 棉、尼龙、熔喷等不同材质作滤芯 . 工作原理:通过不同孔径的滤芯去除水中的微小悬浮物,细菌及其它杂质等,使原水水质达到反渗透膜的进水要求。
山美水美紫外线杀菌系统:紫外线杀菌原理:山美水美紫外线杀菌设备集光学、微生物学、机械、化学、电子、流体力学等综合学科于一体,采用特殊设计的高效率、高强度和长寿命的紫外线杀菌装置产生的强紫外线 C ( UVC )照射水流,当水中的细菌、病毒、藻类生物等受到一定剂量的 UVC( 波长 254nm) 照射后,其细胞的 DNA 、 RNA 结构再无法进行,细菌病毒丧失自我复制的能力,从而达到水的消毒和净化的目的。山美水美紫外线杀菌系统主要运用于各类污水、给水、中水、地表水、纯水、净水、景观水、泳池水及海水等各种水质和空气的杀菌消毒。山美水美紫外线杀菌系统具有光谱杀菌、杀菌快、灭菌效率高、环保安全、无二次污染、运行维护运费低,占地面积小等优点。
紫外线杀菌优势:
● 广谱杀菌,几乎对所有细菌、病毒微生物和藻类都起作用;
● 杀菌快、灭菌率高;
● 环保安全、无二次污染、纯物理杀菌、不产生任何毒副作用;
● 运行维护费用低、结构紧凑、占地面积小;
● 连续大流量消毒,安装快速、简单、易保养维护。
紫外线杀菌消毒设备在中水回用中的应用:

影响紫外消毒效果的相关因素:
处理水量:平均流量,及流量变化系数均对处理效果产生重要影响。
外理水质:浊度,悬浮物浓度及颗粒大小
紫外剂量:紫外辐射强度与曝光时间的乘积,用 mWs/cm2 表示:上游处理工艺 / 紫外线穿透率
其它因素:如系统安装方式等。
|